π‘οΈ I Built a SIEM You Can Run With One Command
Security monitoring shouldnβt require a six-figure budget and a dedicated team. But somehow, it usually does.
Website View on GitHub Documentation
Want SIB deployed and maintained for you? Iβll set it up on your infrastructure, tune detection rules for your environment, and keep it running. Get in touch β
π Documentation
| Guide | Description |
|---|---|
| Installation | Complete installation guide with prerequisites |
| Minimal Install | Core stack only, smallest footprint |
| Quick Start | Get started in 60 seconds with demo mode |
| Fleet Management | Deploy agents across your infrastructure |
| AI Analysis | LLM-powered alert analysis |
| Sigma Rules | Convert community detection rules |
| Threat Intelligence | IOC feeds and blocklists |
| Security Hardening | Production hardening checklist |
| Troubleshooting | Common issues and solutions |
| FAQ | Common questions and answers |
| Kubernetes Deployment | Run SIB on Kubernetes |
| VictoriaMetrics Stack | Default storage backend (VictoriaLogs + VictoriaMetrics) |
Iβve spent 25 years in infrastructure β sysadmin, DevOps, and now SecOps. Iβve seen the inside of enterprise SIEMs. Iβve written detection rules, tuned alerts, and stared at dashboards at 3 AM trying to figure out if weβre under attack or if itβs just another false positive.
And hereβs what Iβve learned: most teams have no idea whatβs happening on their systems. Not because they donβt care, but because the tools to find out are either expensive, complicated, or both.
The Problem
If youβre a small team, a startup, or a homelab enthusiast who wants real security visibility, your options are:
| Option | Reality |
|---|---|
| Enterprise SIEM | Splunk, Elastic SIEM, Microsoft Sentinel. Powerful, but expensive and complex. Youβll spend weeks on setup before seeing your first alert. |
| DIY stack | Cobble together open source tools. Technically free, but youβre now a full-time SIEM engineer. |
| Nothing | Hope for the best. Check logs manually when something feels wrong. |
Most people pick option 3. I donβt blame them.
But hereβs the thing: the open source security tooling has gotten really good. Falco can detect suspicious behavior at the kernel level using eBPF. VictoriaMetrics (VictoriaLogs + VictoriaMetrics) can store and visualize security events efficiently. The pieces exist β they just need to be wired together.
So I did that.
SIB: SIEM in a Box
SIB is a complete security monitoring stack you can deploy with one command:
git clone https://github.com/matijazezelj/sib.git
cd sib
make install
Thatβs it. You now have:
- Falco β Runtime security detection using eBPF. Watches syscalls in real-time.
- Falcosidekick β Routes alerts to 50+ destinations (Slack, PagerDuty, VictoriaLogs, etc.)
- VictoriaLogs β Fast, efficient log storage with LogsQL queries
- VictoriaMetrics β PromQL-compatible metrics storage (10x less memory than Prometheus)
- Grafana β Dashboards that actually tell you whatβs happening
- Threat intel feeds β Automatic IOC updates from Feodo Tracker, Spamhaus, Emerging Threats, and more
- Sigma rule support β Bring your existing detection rules
The whole thing runs in Docker. No agents to install on every host (unless you want remote collectors). No cloud dependencies. Your data stays on your infrastructure.
π‘ Alternative stack: If you prefer Loki + Prometheus, set
STACK=grafanain your.envfile.
Prerequisites
- Docker CE 20.10+ from docker.com or Podman 4.0+ in rootful mode
- β οΈ Podman must run as root β Falco requires kernel access to monitor syscalls
- Linux kernel 5.8+ (for modern_ebpf driver)
- 4GB+ RAM recommended
Requirements
Container Runtime: Docker CE 20.10+ or Podman 4.0+
β οΈ Docker Desktop is not supported. Install Docker CE (Community Edition) from docker.com or use Podman.
| Deployment | CPU | RAM | Disk |
|---|---|---|---|
| SIB Server (single host) | 2 cores | 4GB | 20GB |
| SIB Server (with fleet) | 4 cores | 8GB | 50GB+ |
| Fleet Agent | 1 core | 512MB | 1GB |
π‘ This is NOT a network sniffer. SIB uses Falcoβs eBPF syscall monitoring β it watches what programs do at the kernel level, not network packets. No mirror ports, TAPs, or promiscuous NICs needed. Install on any Linux host with kernel 5.8+ and it monitors everything that host does.
What It Detects
Out of the box, SIB catches:
| Category | Examples |
|---|---|
| Credential Access | Reading /etc/shadow, SSH key access |
| Container Security | Shells in containers, privileged operations |
| Persistence | Cron modifications, systemd changes |
| Defense Evasion | Log clearing, timestomping |
| Discovery | System enumeration, network scanning |
| Lateral Movement | SSH from containers, remote file copy |
| Exfiltration | Curl uploads, DNS tunneling indicators |
| Impact | Mass file deletion, service stopping |
| Cryptomining | Mining processes, pool connections |
The detection rules are mapped to MITRE ATT&CK techniques, so you know exactly what youβre catching β and what youβre not.
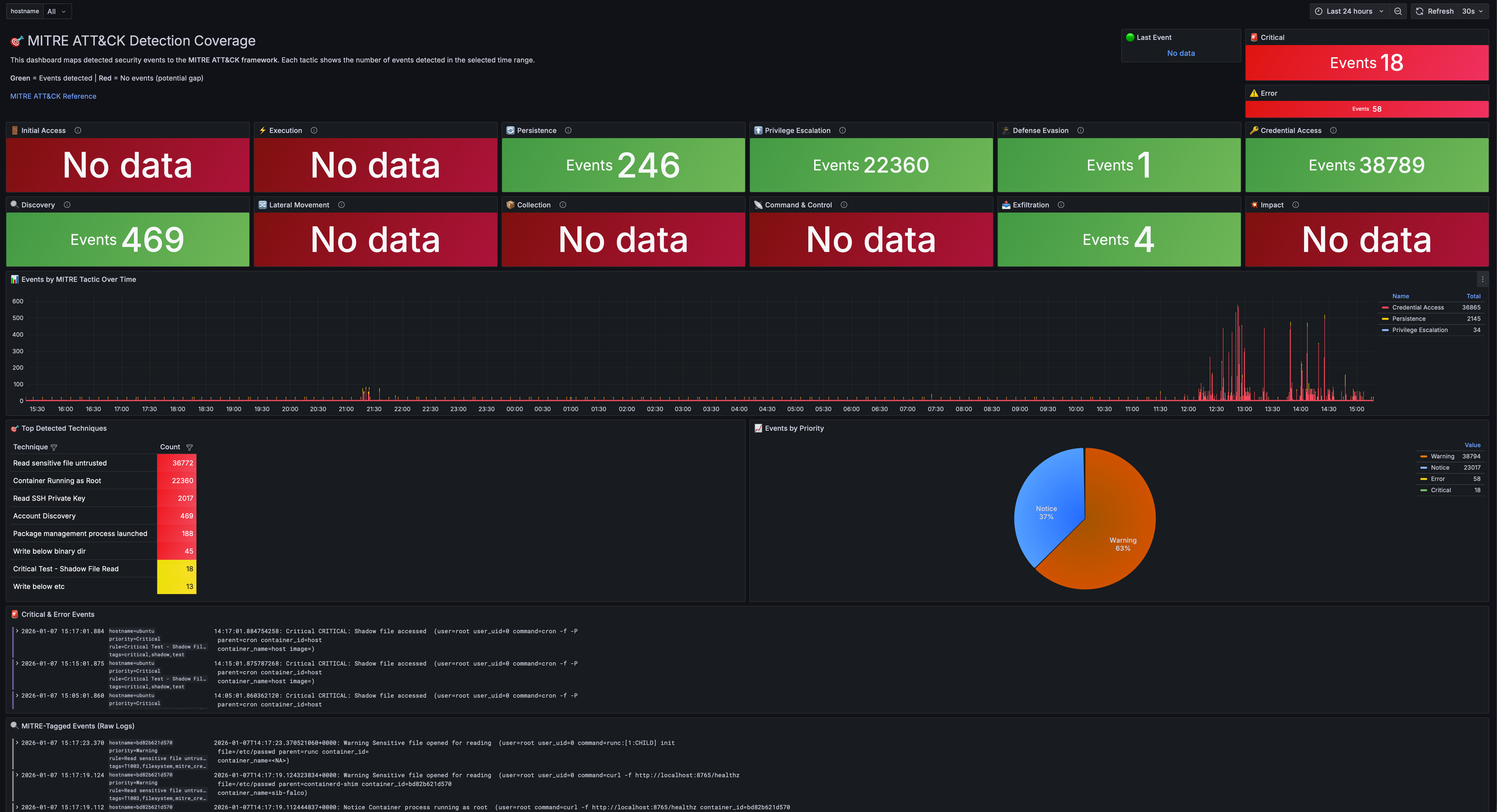
πΈ How It Looks
MITRE ATT&CK Dashboard
Every MITRE ATT&CK tactic gets a panel. Green means youβre detecting events in that category. Red means you have a coverage gap.

At a glance, you can answer: βWhat am I actually protected against?β
Most security teams Iβve worked with canβt answer that question. They have tools, they have alerts, but they donβt have visibility into their visibility. This dashboard fixes that.
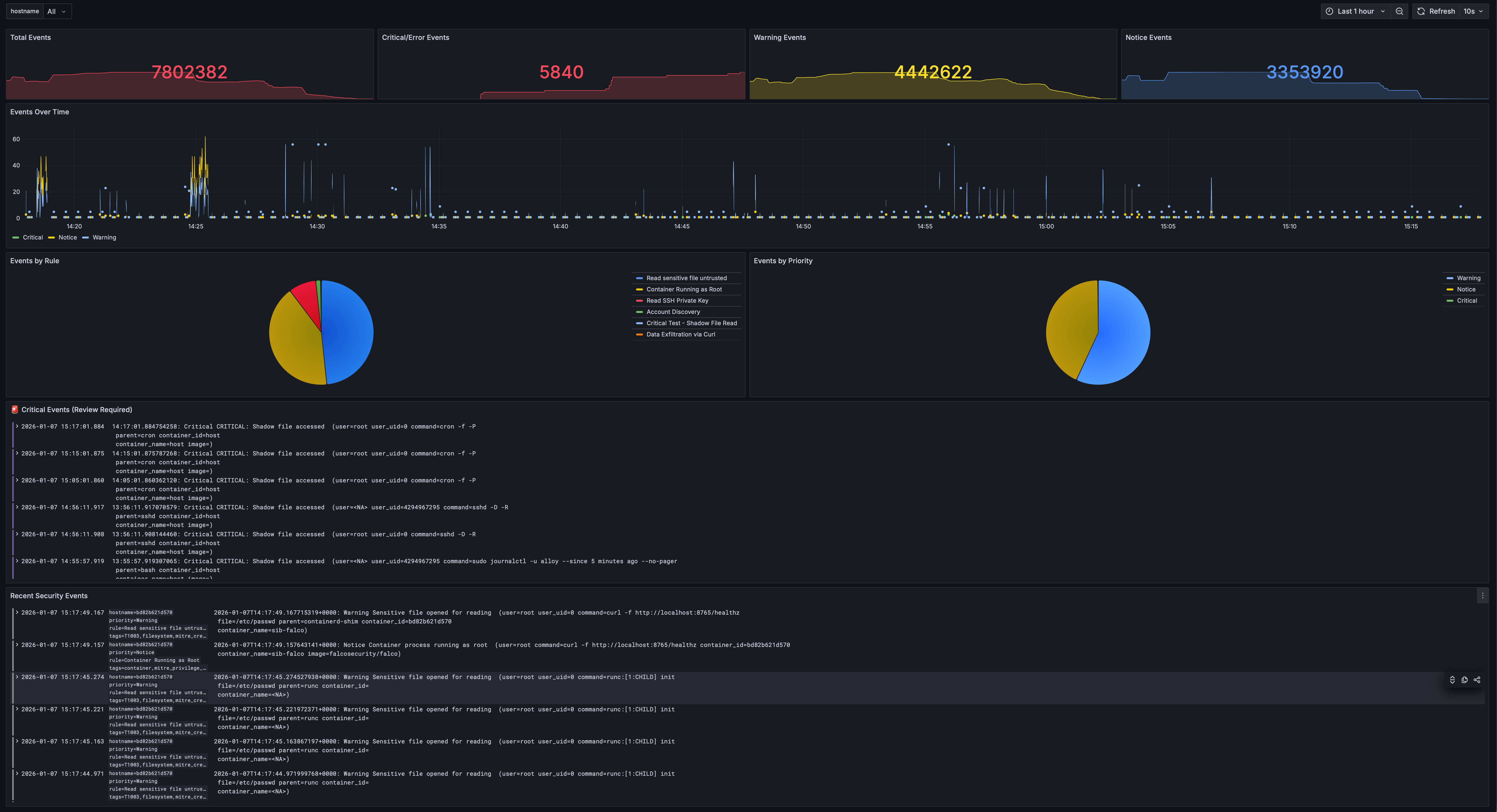
Security Overview
Total events, critical alerts, and real-time event streams organized by priority. Filter by hostname to focus on specific hosts.

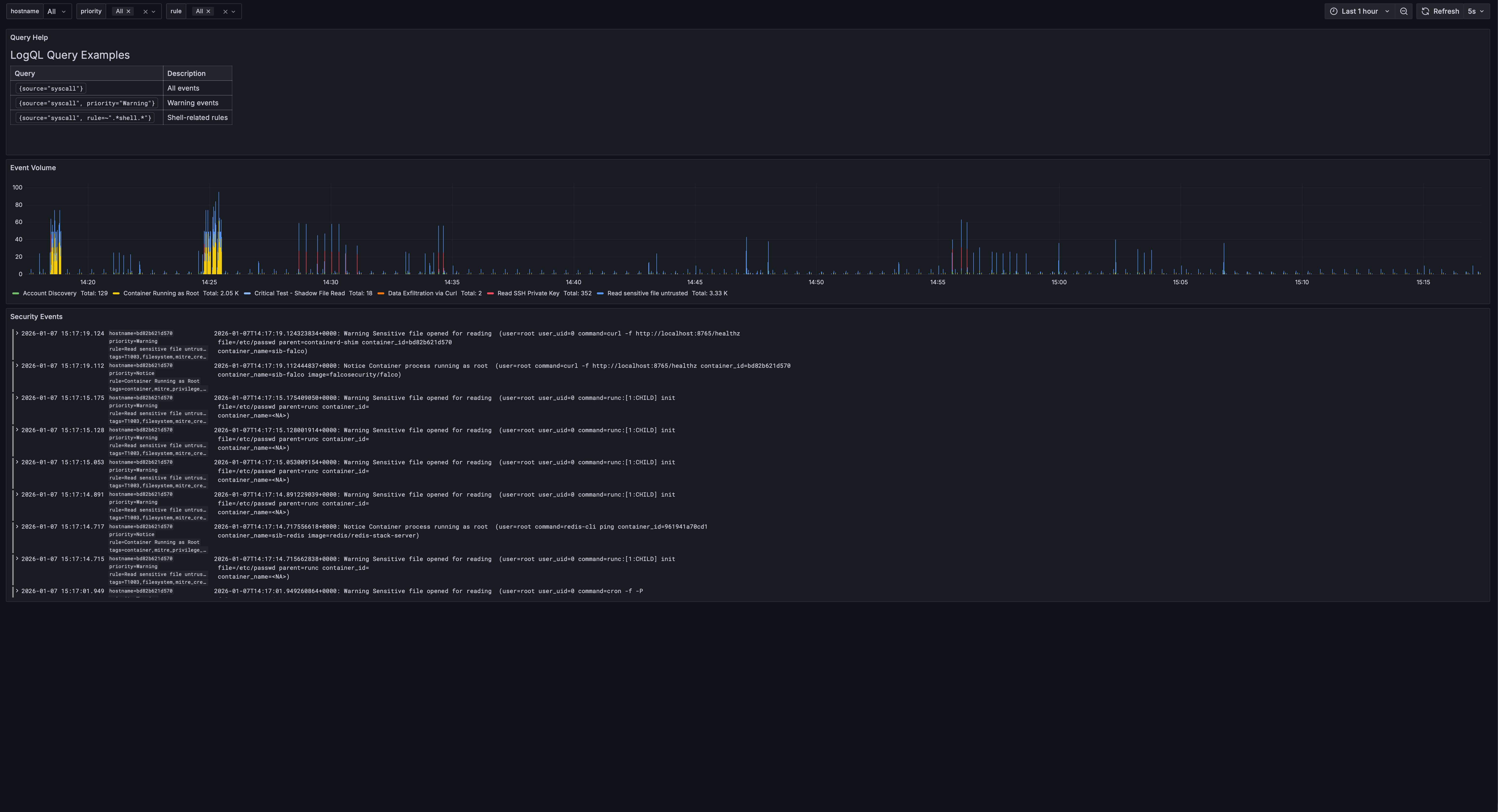
Events Explorer
Filter by priority, rule name, hostname, and drill down into specific events with full LogQL support.

Fleet Overview
Monitor multiple hosts with CPU, memory, disk, and network metrics. Hostname selector filters all panels to focus on individual hosts.

All Dashboards
Pre-built dashboards organized in one folder with tags for easy filtering.

Sigma Rules: Bring Your Own Detection
If youβve written Sigma rules before (or grabbed them from the community), SIB can use them.
I built a converter that transforms Sigma rules into:
- Falco rules β For runtime detection (works with both stacks)
- LogQL alerts β For log-based detection in Loki (Grafana stack)
- LogsQL alerts β For log-based detection in VictoriaLogs (VM stack)
# Convert to Falco + LogQL (default)
make convert-sigma
# Convert to LogsQL for VictoriaLogs
./sigma/sigma2sib.py rules/ -o logsql
# Convert to all formats
./sigma/sigma2sib.py rules/ -o all
This means youβre not locked into my detection logic. The entire Sigma rule ecosystem is available to you.
Threat Intelligence, Automated
SIB pulls IOC feeds automatically:
| Feed | What it catches |
|---|---|
| Feodo Tracker | Banking trojan C2 servers |
| SSL Blacklist | Malicious SSL certificates |
| Emerging Threats | Compromised IPs |
| Spamhaus DROP | Hijacked IP ranges |
| Blocklist.de | Brute force attackers |
| CINSscore | Threat intelligence scoring |
Run make update-threatintel and your detection rules are enriched with fresh indicators.
Fleet Management: Monitor Your Entire Infrastructure
Got more than one server? SIB includes Ansible-based fleet management to deploy security agents across your infrastructure. No local Ansible installation required β it runs in Docker.
βββββββββββββββββββββββββββββββββββββββββββββββββββββββββββ
β SIB Central Server β
β βββββββββββ ββββββββββββββββ ββββββββββββββββββ β
β β Grafana β β VictoriaLogs β β VictoriaMetricsβ β
β βββββββββββ ββββββββββββββββ ββββββββββββββββββ β
βββββββββββββββββββββββββββ²βββββββββββββββ²βββββββββββββββββ
β β
ββββββββββββββββββββββΌβββββββββββββββΌβββββββββββββββββ
β Host A β Host B β Host C β
β Falco + Alloy ββββββ΄βββββββββββββββ΄βββ ... β
ββββββββββββββββββββββββββββββββββββββββββββββββββββββ
Deployment Strategy
SIB supports both native packages (default) and Docker containers:
| Strategy | Description |
|---|---|
native (default) |
Falco from repo + Alloy as systemd service. Recommended for best visibility. |
docker |
Run agents as containers |
auto |
Use Docker if available, otherwise native |
Why native is recommended: Native deployment sees all host processes, while Docker-based Falco may miss events from processes outside its container namespace.
β οΈ LXC Limitation: Falco cannot run in LXC containers due to kernel access restrictions. Use VMs or run Falco on the LXC host itself.
Deploy to Your Fleet
# Configure your hosts
cp ansible/inventory/hosts.yml.example ansible/inventory/hosts.yml
# Edit with your servers...
# Test connectivity
make fleet-ping
# Deploy agents to all hosts (native by default)
make deploy-fleet
# Or target specific hosts
make deploy-fleet LIMIT=webserver
# Force Docker deployment instead of native
make deploy-fleet ARGS="-e deployment_strategy=docker"
Each fleet host gets:
- Falco β Runtime security detection
- Alloy β Ships logs and metrics to central SIB
All events from all hosts appear in your central Grafana dashboards.
π€ AI-Powered Alert Analysis (Optional)
Got an alert but not sure what it means? SIB can analyze your security events using LLMs β directly from Grafana!
# Install the AI Analysis service
make install-analysis
Youβll be prompted for your serverβs IP/hostname (so Grafana can link to the API). Then:
- Open Events Explorer dashboard in Grafana
- Click any event row to select it
- Click π€ Analyze with AI in the bottom panel
You get:
- Attack vector explanation β What the attacker is trying to do
- MITRE ATT&CK mapping β Tactic and technique IDs
- Risk assessment β Severity, confidence, impact
- Mitigation steps β Immediate, short-term, long-term actions
- False positive assessment β Is this real or noise?
Privacy First
Your sensitive data never leaves your network (unless you want it to). Before sending anything to the LLM:
| Data Type | What Happens |
|---|---|
| IP addresses | β [INTERNAL-IP-1], [EXTERNAL-IP-1] |
| Usernames | β [USER-1] |
| Hostnames | β [HOST-1] |
| Container IDs | β [CONTAINER-1] |
| Secrets | β [REDACTED] |
LLM Options
| Provider | Where data goes | Best for |
|---|---|---|
| Ollama (default) | Your machine | Privacy-conscious users |
| OpenAI | OpenAI API | Better quality |
| Anthropic | Anthropic API | Claude fans |
The API also supports dry-run mode to preview obfuscated data:
curl "http://localhost:5000/analyze?rule=SomeRule&output=test&dry_run=true"
Example Output
======================================================================
π SECURITY ALERT ANALYSIS
======================================================================
π― Attack Vector:
An attacker is attempting to modify system configuration files,
specifically the dynamic linker cache, likely to inject malicious
code or redirect program execution to a compromised library.
π MITRE ATT&CK:
Tactic: Persistence
Technique: T1547.001 - Boot or Logon Autostart Execution
β οΈ Risk Assessment:
Severity: π΄ Critical
Confidence: High
Impact: Complete system compromise, ability to execute arbitrary
code with root privileges.
π‘οΈ Mitigations:
Immediate:
β’ Isolate the affected system from the network
β’ Quarantine /etc/ld.so.cache~ and restore from backup
Short-term:
β’ Rebuild the affected system from a clean image
Long-term:
β’ Implement file integrity monitoring (FIM)
β’ Implement Mandatory Access Control (SELinux or AppArmor)
π€ False Positive Assessment:
Likelihood: Low
======================================================================
Integrated Dashboard Experience
After installing analysis, the Events Explorer dashboard gets a dedicated AI analysis tab:

Click any event to get a full AI-powered analysis with privacy-preserving obfuscation:

Workflow:
- Browse events in the Events Explorer
- Click a row to select an event
- Click the βπ€ Analyze with AIβ link to open analysis in a new tab
- View results with original vs. obfuscated alert comparison
Analysis results include:
- Attack explanation with MITRE ATT&CK mapping
- Risk assessment with severity and confidence
- Actionable mitigations (immediate, short-term, long-term)
- False positive likelihood
Results are cached, so repeated analysis of the same event is instant.
See analysis/README.md for configuration.
Try It In 60 Seconds
Donβt take my word for it. See it working:
git clone https://github.com/matijazezelj/sib.git
cd sib
cp .env.example .env
make install
make demo
The make demo command generates realistic security events across all MITRE ATT&CK categories. Open Grafana at http://localhost:3000, go to the MITRE dashboard, and watch it light up.
Youβll see credential access attempts, container escapes, persistence mechanisms, discovery activity β all simulated, all detected, all mapped to the framework.
π οΈ Commands Reference
# Installation
make install # Install all stacks (uses STACK setting)
make install-detection # Install Falco + Falcosidekick
make install-storage-vm # Install VictoriaLogs + VictoriaMetrics (default)
make install-storage-grafana # Install Loki + Prometheus (alternative)
make install-grafana # Install unified Grafana
# Demo & Testing
make demo # Generate sample security events
make demo-quick # Quick demo (fewer events)
# Threat Intelligence
make update-threatintel # Update IOC feeds
make convert-sigma # Convert Sigma rules to Falco
# AI Analysis (Optional)
make install-analysis # Install AI analysis API service
make logs-analysis # View analysis API logs
make shell-analysis # Open shell in analysis container
# Fleet Management (no local Ansible needed)
make deploy-fleet # Deploy agents to all fleet hosts
make update-rules # Push detection rules to fleet
make fleet-health # Check health of all agents
make fleet-docker-check # Check/install Docker on fleet
make fleet-ping # Test SSH connectivity
# Health & Status
make health # Quick health check
make status # Show all services
make logs # Tail all logs
# Maintenance
make update # Pull latest images and restart
make stop # Stop all stacks
make uninstall # Remove everything
Who This Is For
- Small security teams who need visibility but donβt have SIEM budget
- Homelab enthusiasts who want to monitor their infrastructure properly
- DevSecOps engineers who want security visibility in their pipeline
- Anyone learning security monitoring hands-on
- Red teamers who want to test if their activity gets caught
Who This Is NOT For
- Large enterprises with dedicated SOC teams β you probably need the scale of commercial tools
- People who want a managed service β this is self-hosted, youβre responsible for it
- Compliance checkbox hunters β this gives you real security, not audit theater
π‘ The Real Point
Security shouldnβt be a luxury. The tools to detect attackers exist. Theyβre open source. Theyβre good. They just need to be accessible.
I built SIB because I was tired of watching small teams get breached because they couldnβt afford visibility. The attacker with a $0 budget shouldnβt have better tools than the defender.
Clone it. Run it. Break it. Tell me whatβs missing.
οΏ½ Contact
Have questions, feedback, or want help deploying SIB in your environment?
π§ sib@rtfm.hr
Whether you need a quick answer or a fully managed deployment β Iβm happy to help.
π Links
- GitHub Repository: github.com/matijazezelj/sib
- Full Documentation: README